增压泵是什么?增压泵,顾名思义就是用来增压的泵。增压泵其实就是离心泵的一种,是用于增压的离心泵,他们只是命名的角度不同,增压泵的主要过流部件有吸水室、叶轮和压水室。吸水室位于叶轮的进水口前面,起到把液体引向叶轮的作用;压水室主要有螺旋形压水室(蜗壳式)、导叶和空间导叶三种形式;叶轮是泵的最重要的工作元件,是过流部件的心脏,叶轮由盖板和中间的叶片组成。本文美国进口增压泵厂家,向您介绍增压泵的工作原理。
增压泵工作原理
增压泵的工作原理是让液体充满增压泵的内部,接着让离心泵正常工作,这时,叶轮会发生转动,转动速度非常的快,增压泵的液体会随着叶轮叶片的转动而转动,内部液体也会随着叶轮的转动随之溜走,与此同时,叶轮重新向吸入室吸收液体。就是这个转动的过程中,叶片将叶轮中液体绕它转动,在这个流动的过程中液体作用产生升力,接着就会产生一个反作用力,这个反作用力作用于液体,进而使液体得到相应的能量,也就是对于这个液体做功,液体就会流出叶轮,这时叶轮内的液体的动能会增加,它的动能因此也会增加,这就是增压泵的工作原理。

气动型增压泵工作原理
气动型增压泵可以分为气体增压泵和气液增压泵
气体增压泵工作原理是通过低气压转换成为高液压,将大面积活塞转变为小面积活塞,在一些工业领域上,它可以进行对机床卡盘的控制,还可以进行对储存能量的机器进行能量的补充,以及将低气压气体转换为转变为高气压气体等等操作,当气体的源头压力不能支撑需要压力时,就可以使用增压泵来进行增加压力,任何装置都可以使用。沼气型的增压泵可以防止它发生爆炸和燃烧等等现象。


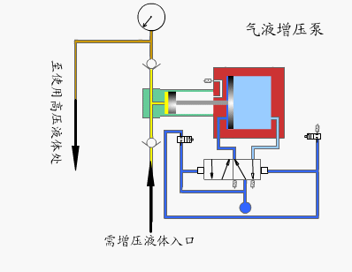
气液增压泵工作原理是由单向阀控制的高压柱塞不断的将液体排出,增压泵的出口压力大小与空气驱动压力有关。当驱动部分和输出液体部分之间的压力达到平衡时,增压泵会停止运行,不再消耗空气。当输出压力下降或空气驱动压力增加时,增压泵会自动启动运行,直到再次达到压力平衡后自动停止。
气液增压泵采用单气控非平衡气体分配阀来实现泵的自动往复运动,泵体气驱部分采用铝合金制造。接液部分根据介质不同选用碳钢或不锈钢,泵的全套密封件均为进口优质产品,从而保证了气液增压泵的性能。
以上就是关于增压泵的相关介绍,美国进口增压泵厂家KNKE188彩票技术人员介绍,增压泵就是用来增加压力的一种泵式装置,它可以用来增加热水器的压力,也可以用来高楼的低水压向高水压的转换,甚至还可以用于洗浴桑拿工等工作来增加其压力,当公寓中供水不足时,也可以用增压泵来使它的压力增加,增压泵的应用领域非常广泛。以上就是关于增压泵介绍的相关介绍,更多增压泵介绍,请持续关注美国188彩票官网。

